项目管理软件-PPM
易立德项目管理软件-PPM基于IPD管理思想的业务逻辑模型规划企业项目管理架构,建立EPS+WBS+Activity项目结构树串接项目经费、质量、资源、交付物等,实现企业项目全要素一体化管理。

点击查看架构图    >

static/file/637945387853209656365292478.pdf
项目管理软件-PPM

产品功能1:战略和指标管理


优势 / 价值

支持建立企业指标库,定义项目组合决策标准,结构化管理企业战略和战略目标,提升企业对项目的决策能力。


功能描述

项目管理软件-PPM战略和战略目标管理

项目管理软件-PPM指标和评价要素管理

项目管理软件-PPM通过模板导入快速维护


项目管理软件-PPM

免费试用

产品功能3:项目模板管理


优势 / 价值

根据不同的项目类型定义项目模板,包括项目计划,项目计划,文件夹,交付物等。灵活应对,提升标准化、规范化水平。


功能描述

项目管理软件-PPM项目模板维护

项目管理软件-PPM默认模板设置

项目管理软件-PPM交付件模板配置


项目管理软件-PPM

免费试用

产品功能5:项目流程管理


优势 / 价值

实现企业灵活的项目流程,及时发现项目存在的问题,及时止损和调整。


功能描述

项目管理软件-PPM项目立项流程

项目管理软件-PPM项目计划发布流程

项目管理软件-PPM项目暂停重启流程

项目管理软件-PPM项目关闭流程


项目管理软件-PPM

免费试用

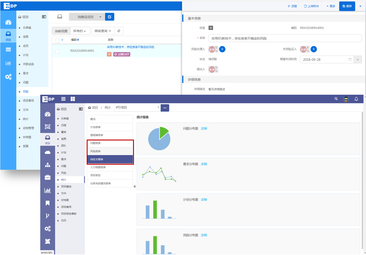
产品功能7:项目问题管理


优势 / 价值

支持问题分级分类显示,实现完整的项目问题管理过程,提升问题管理对策,形成企业问题知识库。


功能描述

项目管理软件-PPM问题属性管理

项目管理软件-PPM问题流程管理

项目管理软件-PPM问题跟踪和反馈


项目管理软件-PPM

免费试用

产品功能9:项目监控


优势 / 价值

通过仪表盘监控整体进展,所有项目执行透明化,提升企业对项目的管控水平与决策能力。


功能描述

项目管理软件-PPM通过仪表盘监控整体进展;

项目管理软件-PPM里程碑监控;

项目管理软件-PPM项目报告和项目报表功能。


项目管理软件-PPM

免费试用

产品功能11:项目预算费用管理


优势 / 价值

严格管控项目预算和费用,支持四算管理落地。


功能描述

项目管理软件-PPM预算科目维护,可和ERP系统集成;

项目管理软件-PPM项目预算和费用管理;

项目管理软件-PPM预算和费用监控报表。


项目管理软件-PPM

免费试用

产品功能13:工时管理


优势 / 价值

为后续合理规划和调配资源提供数据,人尽其用,及时协调。


功能描述

项目管理软件-PPM按日、周填写,汇报工时和进展;

项目管理软件-PPM按任务填写,反馈工时;

项目管理软件-PPM工时统计。


项目管理软件-PPM

免费试用

立即咨询

立即咨询

立即咨询

立即咨询

立即咨询

立即咨询

立即咨询

立即咨询

立即咨询

立即咨询

立即咨询

立即咨询

立即咨询

立即咨询

立即咨询

立即咨询

立即咨询

立即咨询

立即咨询

立即咨询

客户收益


1管理体系固化落地
固化项目管理体系规范,通过项目计划模板化、流程规范化,保证项目成员按照标准执行。
2更好满足多角色的高效协同
打破团队间的协作壁垒,通过项目进度信息透明化,保证团队目标对齐,及时发现项目风险,促进项目成功。
3更及时有效的项目数据齐套性管理
通过项目数据齐套性任务的制定,数据的质量评审,提高数据的齐套性与质量。
4更直观的项目目视化监控跟踪
个人项目视看板、项目经理项目视看板、管理人员项目视看板,使得所有项目执行透明化,提升企业对项目的管控水平与决策能力。
他们都选择了易立德此
产品
荣耀终端有限公司
易立德为荣耀终端有限公司提供的项目管理软件-PPM,助力企业数字化转型。
苏州道森钻采设备股份有限公司
易立德通过为道森研发领域相关IT系统的建设提供合理的IT规划咨询,保证了业务的连续性、完整性和可持续性,也更好的支撑了现有和未来5-10年的业务发展规划。